如何才能高效开发一个OA办公系统?
针对这种情况,我用了一周的时间为大家写了一篇OA办公系统搭建指南,手把手带领大家搭建一个零代码OA系统,非IT人士也可以快速搭建成功!
这是我在简道云用了十几个小时就搭建好的OA系统,大家可以看看效果,也可以直接领取使用
OA系统:https://www.jiandaoyun.com
一个智能化的OA系统应当包含办公、人事、考勤、项目等等系统,将他们紧密的拼接起来,完美地运行下去。
一、招聘管理
招聘管理包括招聘数据统计、简历投递、人事面试、基础数据等
(1)招聘数据统计
通过统计简历投递数据、简历面试数据,进行横向和纵向对比,更直观的进行判断;招聘需求和岗位管理包括岗位数、招聘需求岗位数、产品线岗位数分布等等

(2)简历投递

(3)人员面试
面试流程经简历筛选合格后自动发起,无需手动填写。

二、人事管理
人事管理包括人事数据统计、入职办理、离职申请、转正申请、合同签署和员工档案等,帮助企业实现人事管理中的入转调离、考勤管理及合同管理,使人事管理变得高效且便捷。
(1)人事数据统计
包括人员数据统计、员工明细数据等

(2)入职办理和离职申请
通过流程表单来实现人员的流动,员工发起入职办理或离职申请,由部门主管审批。

(3)转正申请和合同签署
员工发起转正申请,由部门主管审批并抄送员工。

三、薪资管理
薪资管理包括工资表、薪资基础表、绩效/提成录入表、工资表辅助表、新版个税计算器等等
(1)工资表和薪酬基础表
录入人员资料、工资构成、工资底薪、每月附加专项扣除、社保基数等基础信息

(2)工资表辅助表

(3)新版个税计算器
设置缴纳月份、数字、每月工资、工资累计、五险一金缴纳比例等字段
注意:这个计算器只计算居民工资、薪金所得,经营、利息、股息、红利等其他所得不在计算范围内,如需计算更多,可安装此应用自行修改计算规则。

四、考勤管理
包括考勤数据统计、考勤签到、请假申请、补签申请、周末加班申请和基本数据
(1)考勤签到

(2)请假申请、补签申请
请假申请为 流程表单,由请假申请、直接部门审批、部门主管审批组成

补卡申请表由补卡申请、辅助字段以及直接上级审批意见组成:

(3)周末加班申请
加班申请由员工提交加班申请和负责人审批组成:

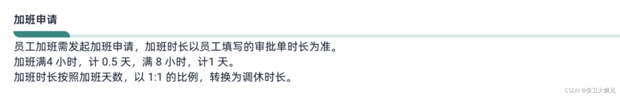
注意:在设计这几个表单的时候,需要明确公司的规则,比如以周末加班申请为例
表单设计
1) 明确加班规则
在设计表单之前,需要确认企业的加班规则。比如,加班时长可以用于兑换 调休。

2) 加班表单设置
1)加班明细
加班明细使用子表单,可以录入多条加班数据,根据加班时间计算出对应的加班时长:

再通过加班时长兑换成具体的加班天数:

3) 审批意见设置
直接上级审批中用于录直属负责人的审批审意见:

4) 流程设置
加班申请流程比较简单,员工提交加班申请后,由直接上级审批即可完成加班流程的流转:

5) 效果演示
①发起加班申请

②上级审批

五、物资管理
1、表单设计
按固定资产和流动资产将物资分类,物资库存分类清晰。采购、入库、出库填表自动上报,物资库存自动修改,仪表盘看板统计随时可查。
物资管理主要分为以下几个部分:
(1)物资信息表:

(2)物资采购表:
包括采购时间、采购人员、采购明细、采购总额、采购明细、商品选择等

(3)物资领用:

物资领用与物资采购的表单设计类似,主要记录领用数量,方便库存精准计算

(4)物资规还:
物资归还需设置一个可以查看既往领用物资的领用明细记录。

设置关联数据,关联物资领用表中的领用明细。

(5) 物资管理聚合表
- ①数据来源:分别是物资信息、物资采购、物资领用、物资归还这4张表单中的数据。
- ②行表头:由这4张表单多表关联的字段组成,分别是各表单中的物资编号、物资名称及物资分类。
- ③指标计算:除了库存计算,其他几个指标皆为相应表单中的数据,无需加减计算。库存=【物资信息表】中的「物资录入数量」+【物资采购表】中的「采购数量」-【物资领用表】中的「领用数量」+【物资归还表】中的「归还数量」。
- ④数据提价校验:由上述指标计算得出的库存数需大于0方能提交数据,即库存充足时可以提交物资申领。

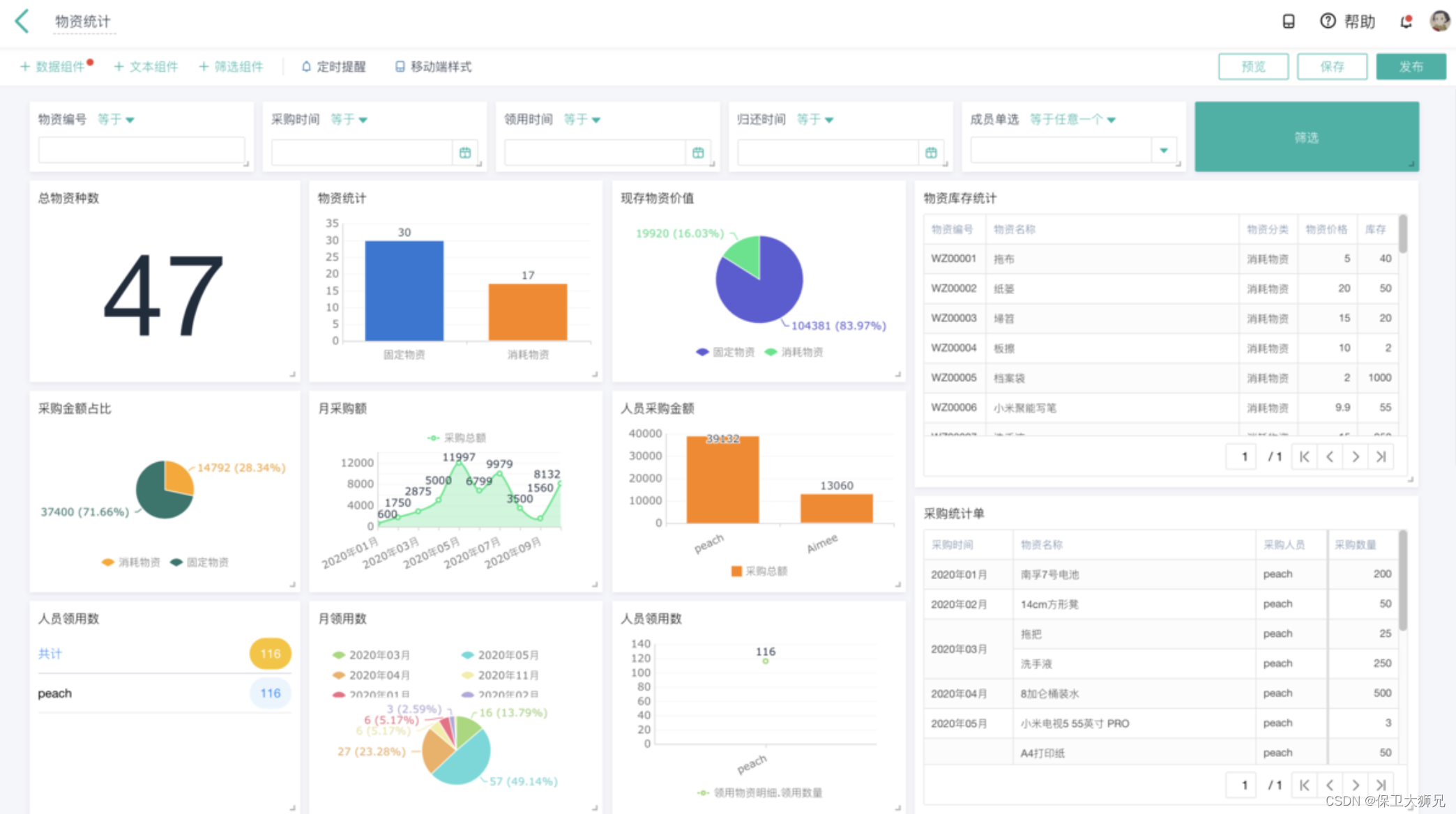
(6) 物资统计看板
通过仪表盘可以对整个物资管理进行统计分析与展示,随时查看物资动向。

六、车辆管理
1、表单设计
本方案以用车管理为主要场景进行数字化OA系统的讲解,企业若无此业务可以替换企业自身主要业务进行应用搭建。
(1)汽车基本信息表:
汽车信息表中主要需要录入车辆基本状态,后续的车辆管理都需要依赖车辆目前的状态来确定是否可以正常使用。

(2)汽车申请流程表:
汽车申请流程表中主要难点在于两个公式的设置,通过判断是否内部申请还是外部申请,来确定最终申请的车牌号和车辆名称。对这两个辅助字段需要设置为不可见(流程节点处设置),同时,「表单属性」的「不可见字段赋值」需要设置为「始终重新计算」。

流程设置:
流程中,需要为每个流程节点设置节点审批人及每个字段的可见可编辑权限。

还车流程:
还车流程中主要可以添加一个关联数据字段,关联出需要归还的车辆的基本信息,将主键字段设置为「申请单号」,后续字段根据单号进行公式或者数据联动自动显示。
还车流程的设定也非常简单,将流程节点配置可见可编辑字段权限及节点负责人即可。

(3)油卡管理:
- 油卡信息:建立油卡基础信息,用于车辆加油;
- 油卡充值:对油卡进行充值,用于车辆加油使用;
- 车辆加油:使用充值的油卡进行加油消费。
在油卡使用的过程中,会有一个油卡「当前余额」的计算,这里需要用到聚合表计算,后文 [4.2.2] 详细讲解。

(4)汽车维保:
汽车作为日常使用工具,难免需要进行维修处理和定期保养。汽车维保主要分为:
- 维保登记:提交维保登记记录,将车辆送去4s店或者维保地点进行维修/保养。
- 维保取车:汽车维保完成以后,约定时间将车辆取回。取回的车辆需要登记车辆状态,可供车辆借出使用。

(5)其他登记:
其他如年检、保险、违章以及车辆事故等需要记录的信息分别录入到对应的表单中。
(6)油卡管理聚合表
油卡的余额计算需要油卡信息、油卡充值以及车辆加油这三个表单的数据,并通过油卡号码进行关联。
当前余额的=【油卡信息表】中「初始金额」+【油卡充值表】中的「充值金额」-【车辆加油表】中的「加油金额」。

(7)车辆管理统计分析
通过仪表盘可以对车辆使用进行统计分析与展示,随时查看用车明细。

七、费控管理
在行政OA管理中,有时需要对部分项目的费用进行管控,此时就可以通过创建费控管理体系规范业务流程。
1、项目预算:
对所要管控的项目进行预算填报。

2、费控申请:
对于填写了预算申报的项目,进而进行费控申请。

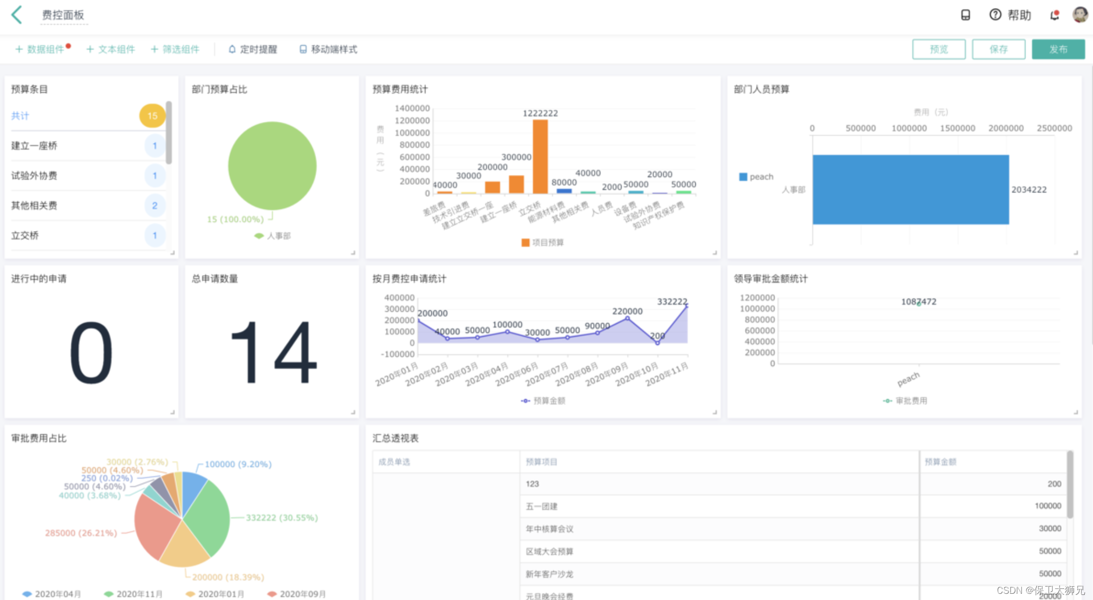
3、仪表盘统计:
费控相关数据同样可以通过仪表盘进行统计分析与展示

八、事项审批
公司杂事需要审批,纸质化审批费时费力,需要一套流程来走审批系统,通过数字化审批档案,方便业务流转。
主要包括:
- 合同审批
- 加班申请
- 外出申请
1、合同审批:

2、加班申请:

3、外出申请:

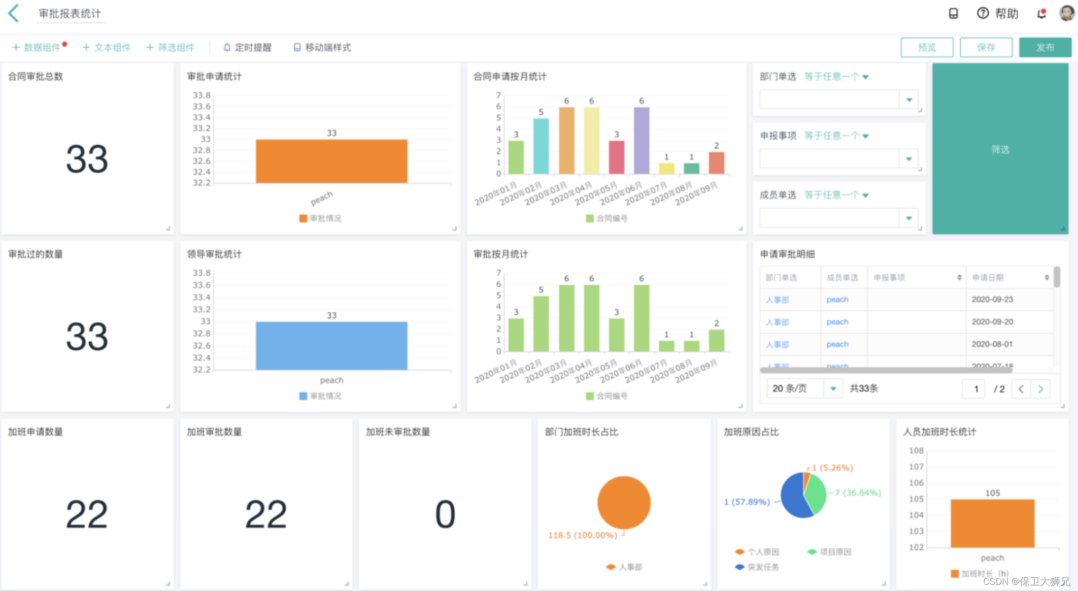
4、仪表盘统计:

九、日报周报
为了更好的掌握成员工作情况,需要成员定期提交日报周报,便于合理安排人力,提升人员工作效率。
日报周报管理系统的设计亮点主要在于日报发起的设计(周报同样可以类比设计)。
1、设计原理:
固定的人员每天定时发起日报,发起后将分别在项目日报、内部日报、销售日报等部门日报提交表中为每个成员自动发起日报提交流程。
1.首先,固定人员为每个成员发起日报。

2.发起后,每个成员将收到一条日报待办流程,该操作由智能助手自动发起。

3.成员收到待办后,在一天之内填写日报并提交。
以上,希望对大家有所帮助。


版权声明:本文内容由互联网用户自发贡献,该文观点仅代表作者本人。本站仅提供信息存储空间服务,不拥有所有权,不承担相关法律责任。如发现本站有涉嫌侵权/违法违规的内容,请联系我们,一经查实,本站将立刻删除。
如需转载请保留出处:https://51itzy.com/kjqy/42761.html