第1章计算机体系结构的基本概念
1.存储程序计算机
- 最早的冯诺依曼结构的计算机是以(运算器)为中心的,现代计算机以存储器为中心。
2.程序员所看到的机器属性
- 这些属性是计算机系统中由硬件或固件完成的功能
3.计算机体系结构包括计算机系统设计的三个方面:
- 计算机指令系统、计算机组成和计算机硬件
- 从计算机系统结构来看,机器语言程序员看到的机器属性是(A)
A.编程要用到的硬件组织 B.计算机硬件的全部组成
C.计算机软件所要完成的功能 D.计算机各部件的硬件实现 - 计算机系统结构不包括( C )
A.机器工作状态 B.信息保护
C.主存速度 D.数据表示
4.系列机和兼容
- 系列机概念对计算机发展有什么意义?
答:系列机可以实现系统结构相同的计算机之间的软件移植。它较好地解决了软件开发要求系统结构相对稳定与器件、硬件技术迅速发展的矛盾。 - 系列机软件兼容的基本要求是什么?
答:保证向后兼容,力争向上兼容 - 列出几个你熟知的系列机。
答:IBM公司的IBM370系列,Intel公司的X86 - 软件兼容有( 向上兼容 )、( 向下兼容 )、( 向前兼容 )和( 向后兼容 )4种。其中,(向后兼容)是软件兼容的根本特征。
5.并行性概念
- 并行性:在同一时刻或同一时间间隔内完成两种或两种以上性质相同或不同的工作
6.提高并行性的技术途径
- 计算机系统中提高并行性的技术途径有(时间重叠)、( 资源重复)、(资源共享)。在高性能单处理机的发展中,起主导作用的是(时间重叠)这个途径,它的实现基础是(部件功能专用化 )。
- 广义上讲,并行性既包含(同时)性,也包含(并发)性
7.Amadahl定律(计算题要点,课后习题7、8两题)
8.CPU的性能
- cpu主要性能指标有:1、主频;2、外频;3、前端总线FSB频率;4、CPU的位和字长;5、倍频系数;6、缓存;7、超线程;8、制程技术等等。
第2章指令系统
1.RISC、CISC指令
- RISC执行程序的速度比CISC要快的原因是( A) 。
A.RISC的指令平均执行周期数较少
B.RISC的指令系统中指令条数较少
C.程序在RISC上编译生成的目标程序较短
D.RISC只允许load和store指令访存
2、课后习题15、16、18
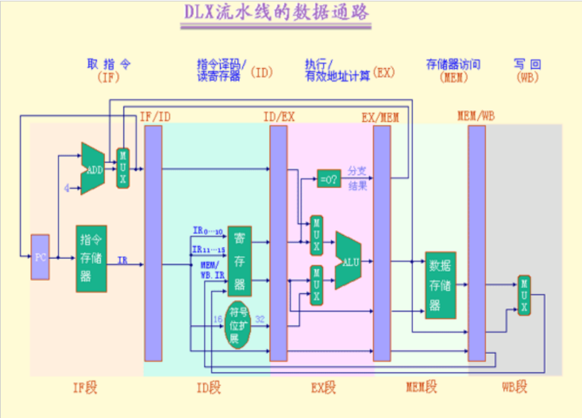
第3章流水线技术
1. 流水线技术、流水线冲突概念
- 流水线技术,是指将一个重复的时序过程,分解成为若干个子过程,而每一个子过程都可有效地在其专用功能段上与其他子过程同时执行。
- 数据冲突:当指令在流水线中重叠执行时,因需要用到前面指令的执行结果而发生的冲突。
- 结构冲突:因硬件资源满足不了指令重叠执行的要求而发生的冲突。
- 控制冲突:流水线遇到分支指令和其他会改变PC值的指令所引起的冲突。

讯享网
2. 流水线分类
1.单功能流水线和多功能流水线
- 按流水线所完成的功能分类
- 单功能流水线,是指只能完成一种固定功能的流水线。
例如:功能单元流水线 - 多功能流水线,是指各段可以进行不同的连接,从
而完成不同的功能。
例如:TIASC的多功能流水线
3. P74图3.12

4. 吞吐率、最大吞吐率、加速比、效率计算:时空图
与线性流水线最大吞吐率有关的是:最慢的那一段的执行时间。
吞吐率(TP):单位时间完成的任务数





5、P79例3.1
6、流水线中的相关
- 数据相关
当一条指令需要用到前面某条指令的结果,从而不能重叠执行时,就发生了数据相关。 - 控制相关
当流水线遇到分支指令和其他能够改变PC值的指令时,就会发生控制相关。
相关有可能会使流水线停顿 - 消除相关的基本方法:
让流水线中的某些指令暂停,而让其它指令继续执行。
7、定向技术

8、数据相关分类
两条指令 i 和 j,都会访问同一寄存器R,假设i 先进入流水线,则它们对R有四种不同的访问顺序:
- (1) 写后读( RAW ) —— i 写j 读
- 如果j 在i 完成写之前从R 中读出数据,将得到错误的结果!
- 最常见的数据相关,严重制约了CPU的性能,是程序最重要的特征之一!
(2) 写后写( WAW ) —— i 写j 写 - 如果j 在i 之前完成写操作,R中将保存错误的结果!
MIPS流水线不会出现这种相关! - 当流水线中有多个段可以写回,而且当流水线暂停某条指令的执行时,其后的指令可以继续前进时,可能引起这种类型的相关。
(3) 读后写(WAR ) —— i 读j 写
◆ 如果j 先将数据写入R,i 将读出错误的结果!
MIPS流水线不会出现这种类型的相关!
◆ 当有些指令在流水段后半部分读源操作数,另一些指令在流水线前半部分写结果,可能引起这种
类型的相关。
(4) 读后读(RAR ) —— i 读j 读
◆ 不引起数据相关!
9、需要暂停的数据相关



10、静态调度
11、通过时间、排空时间
书p111 第五题
第4章指令级并行
1、指令级并行的概念
- 当指令之间不存在相关时,它们在流水线中是可以重叠起来并行执行的。 这种指令之间存在的潜在并行性称为指令级并行。
2、循环展开(例4.2),名词解释(循环展开)
- 循环展开是展开循环体若干次,将循环级并行转化为指令级并行的技术。 这个过程既可以通过编译器静态完成,也可以通过硬件动态进行。
3、指令调度、动态调度名词解释
- 指令调度:通过在编译时让编译器重新组织指令顺序或通过硬件在执行时调整指令顺序来消除冲突。
- 指令的动态调度:是指在保持数据流和异常行为的情况下,通过硬件对指令执行顺序进行重新安排,以提高流水线的利用率且减少停顿现象。是由硬件在程序实际运行时实施的。
4、记分牌
记分牌算法允许乱序执行,将基本流水线的(IF)阶段再分为流出( IS)和读操作数(RO)两个阶段。
5、Tomasulo算法
Tomasulo算法的基本思想:只要操作数有效,就将其取到保留站,避免指令流出时才到寄存器中取数据,这就使得即将执行的指令从相应的保留站中取得操作数,而不是从寄存器中。指令的执行结果也是直接送到等待数据的其它保留站中去。

换名功能是由(保留站的编号)来完成的
要扩充Tomasulo算法支持前瞻执行,需将Tomasulo算法中的写结果段分为(写结果)和(指令确认)两个阶段
第5章存储层次
1、多级存储层次
当前计算机系统一般会采用层次结构存储数据,请介绍下典型计算机存储系统一般分为哪几个层次,为什么采用分层存储数据能有效提高程序的执行效率?
答:存储系统多级层次结构中,由上向下分为三级,其容量逐渐增大,速度逐渐降低,成本则逐次减少。整个结构又可以看成两个层次:他们分别是主存---辅存层次和Cache---主存层次。
讯享网
综上所述,一个较大的存储系统是由各种不同类型的存储设备构成的,是一个具有多级层次结构的存储系统。该系统既有与cpu相近的速度,又有极大的容量,而且成本较低。其中高速缓存解决了存储系统的速度问题,辅助存储器则解决了系统的容量问题。采用多级层次结构的存储器可以有效的解决存储器的速度,容量,价格之间的矛盾。
2、性能参数(命中率、平均访问时间)


3、改进cache性能的三种方法:降低失效率、减少失效开销、减少Cache命中时间
4、降低cache失效率的方法:调节cache块的大小、提高相联度、Victim Cache、硬件预取、编译器控制的预取、编译器优化等
5、三种映射的特点
主存与cache的地址映射方式有全相联方式、直接方式和组相联方式三种详细解析
- 直接映射(directmapping)
将一个主存块存储到唯一的一个Cache行。

- 例题:有一处理机,主存容量1MB,字长1B,块大小16B;Cache容量4KB,若cache采用直接映射,请给出2个不同标记的内存地址,它们映射到同一个cache行。
讯享网解析:首先要写出内存地址,我们就首先要求出主存的地址格式:区号、块号、字号。 区号:主存容量1MB,Cache容量4KB,故:1MB/4KB=2^8,即区号或标记位8位。 块号:Cache容量4KB,块大小16B,故:4KB/16B=2^8,即块号8位。 字号:字长1B,块大小16B,故:2^4,即字号4位。 所以:题目中的映射到同一个cache行,即只要块号相同即可满足。
直接映射总结:
优点:地址映射方式简单,数据访问时只需要检查块号是否相等即可,因而能得到比较快的访问速度,硬件设备简单;
缺点;替换操作频繁,命中率比较低。
- 全相联映射(fullyassociative mapping)
可以将一个主存块存储到任意一个Cache行。

- 例题:若数据在主存和Cache之间按块传送单位为512字节。Cache大小为8KB,主存容量为1MB ,求其主存的地址格式。
解析:字号:按块传送单位为512字节,即512=2^9,故字号为9位 块号或主存标记:主存容量为1MB,即 1M/512=2^11,故标记号11位。
全相联映射总结:
优点:命中率比较高,cache存储空间利用率高;
缺点:访问相关存储器时,每次都要与全部内容比较,速度低,成本高,因而利用少。
- 组相联映射(setassociative mapping)
可以将一个主存块存储到唯一的一个Cache组中任意一个行。

讯享网解析: 字号:每块32个字节,即 32=2^5,故字号5位。 组号:Cache由64个块组成,每组8块,即64/8=8=2^3,故组号3位。 区号标记:主存有2K个块,又因为我们知道组间是直接映射(所以把cache中的组数看作直接映射中的块),即2k/8=2^8,故区号8位。 所以,主存格式为:区号8位、组号3位、字号5位。 又A21FH=11111B 故对应的标记:,组号:000,字号:11111 同理C028H=01000B 故对应的标记:、组号:001、字号:01000
组相联映射总结:
优点:块的冲突概率比较低,块的利用率大幅度提高;
缺点:实现难度和造价要比直接映射高。
6、写直达法、写回法(名词解释)
- 写回法(write back):即写cache时不写入主存,而当cache数据被替换出去时才写回主存。
- 写直达法(write–through) 又称全写法,写透:是当cache写命中时,cache与主存同时发生写修改。
第6章输入输出系统
例题
- 由多个通道组成的输入输出系统中,输入输出系统的最大流量是(C)。 A.各通道最大流量的最大值 B.各通道实际流量的最大值 C.各通道最大流量之和 D.各通道实际流量之和




版权声明:本文内容由互联网用户自发贡献,该文观点仅代表作者本人。本站仅提供信息存储空间服务,不拥有所有权,不承担相关法律责任。如发现本站有涉嫌侵权/违法违规的内容,请联系我们,一经查实,本站将立刻删除。
如需转载请保留出处:https://51itzy.com/kjqy/20801.html